Wiki Home Analysis Customer analysis
Customer analysis
2025-11-21
session, metrics, analytics, attendance, revenue
This section defines core metrics for tracking guest activity, session behavior, attendance, revenue, and retention analytics in the club. It provides definitions, examples, cohort analysis, reporting requirements, and visualization guidelines for easy monitoring.
Total Session Logic
- A single visit is defined as continuous guest presence in the club without leaving for less than 2 hours.
- Moving between zones (e.g., PS → Standard → VIP) without exiting the club or taking breaks longer than 2 hours is treated as one session.
- Example:
A guest plays in the PS area (18:00–19:30), then moves to the VIP area (19:40–20:40). This is considered one session lasting 160 minutes (2h 40m). - When does a visit end?
A visit ends when a guest leaves the premises for more than 2 hours. Any subsequent visit after this gap counts as a new session. (Figure 1)
Figure 1
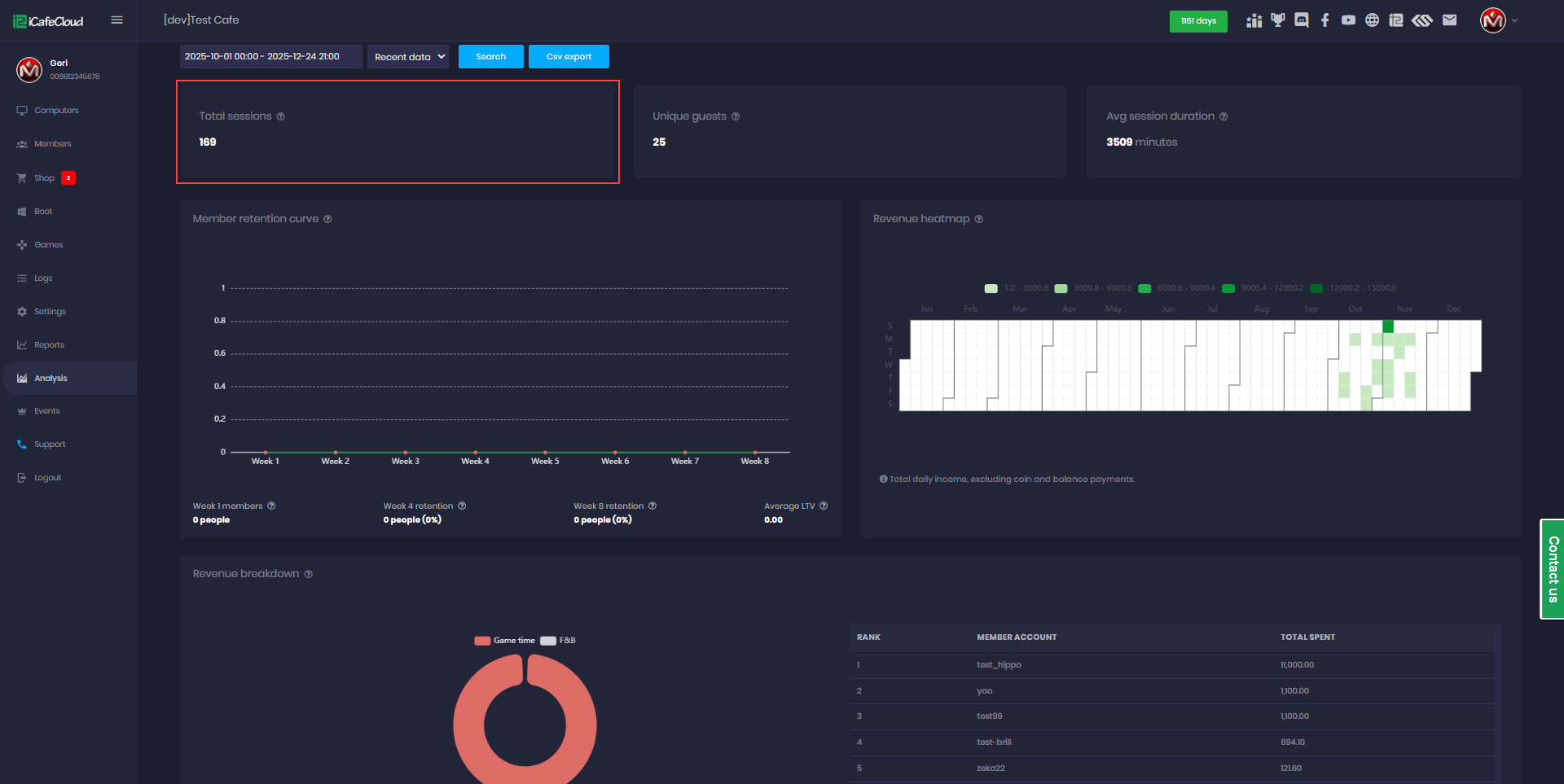
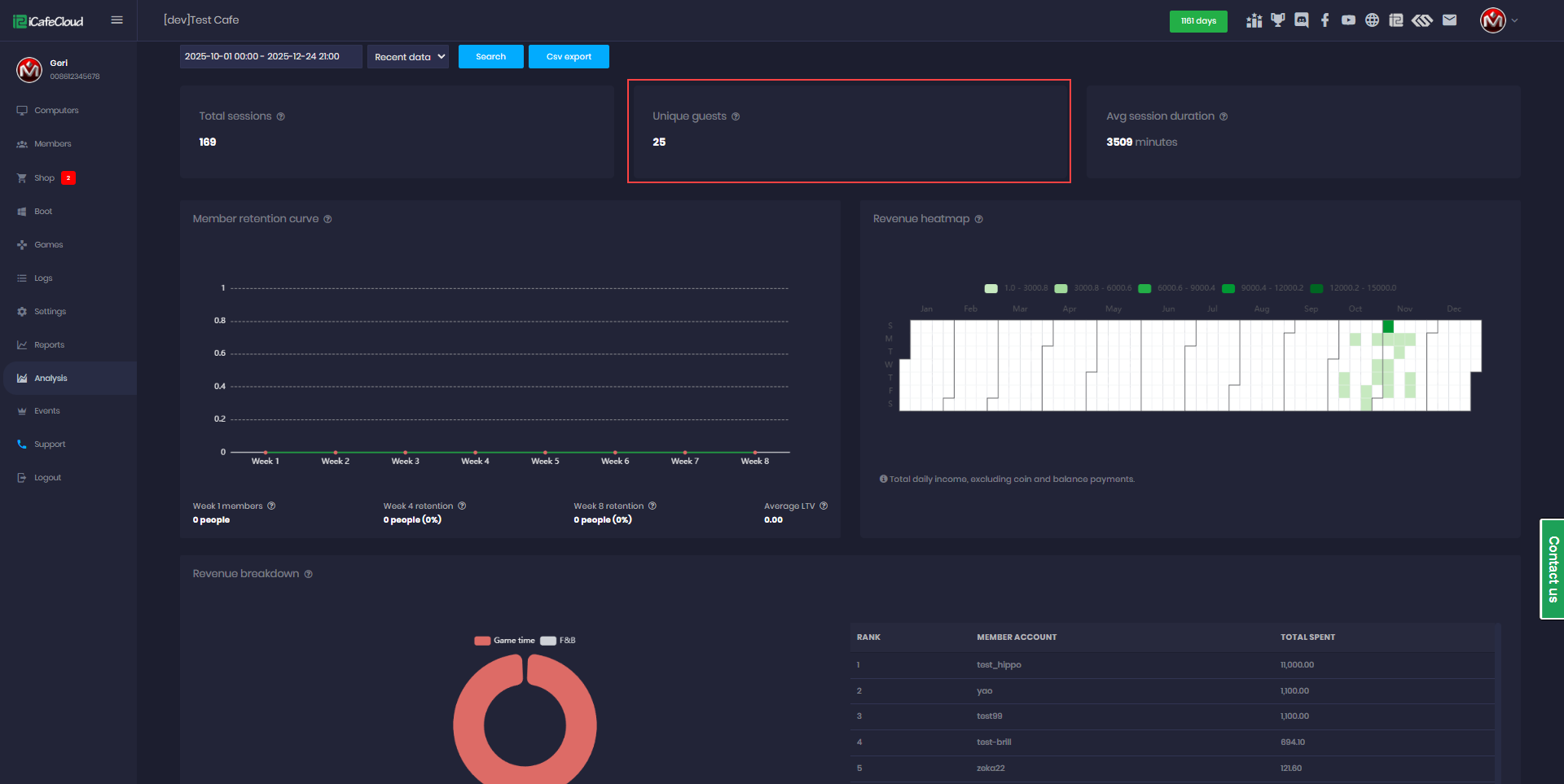
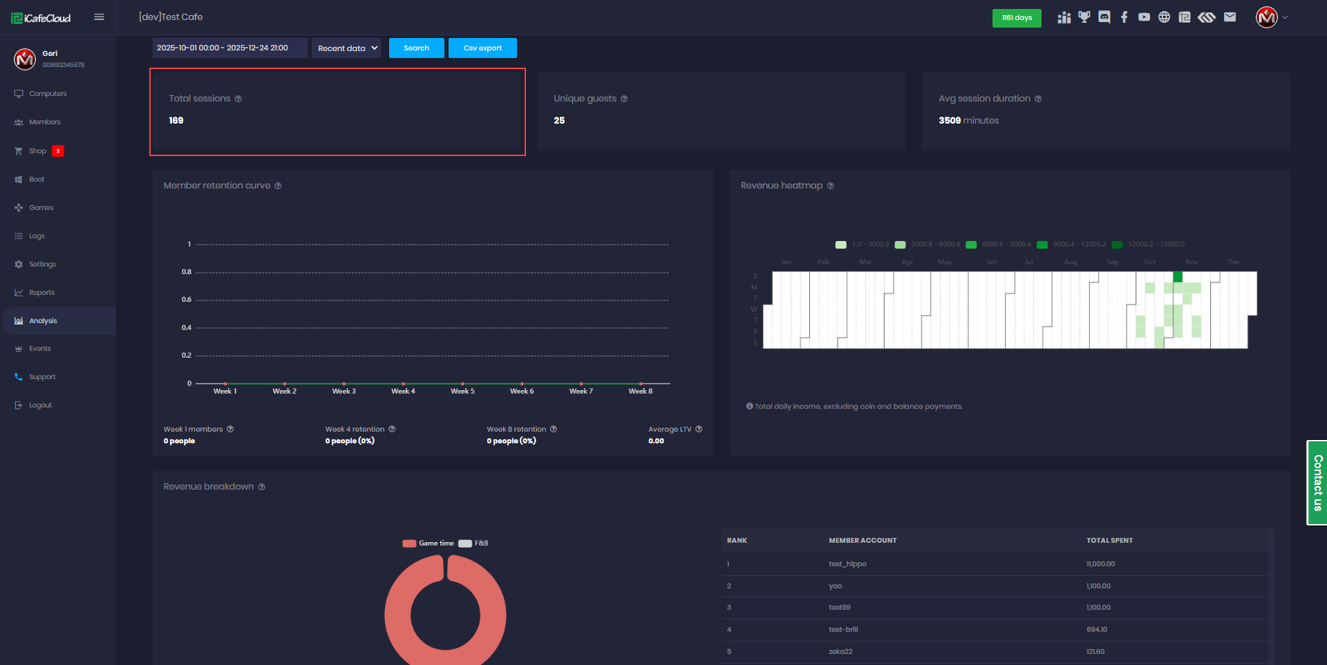
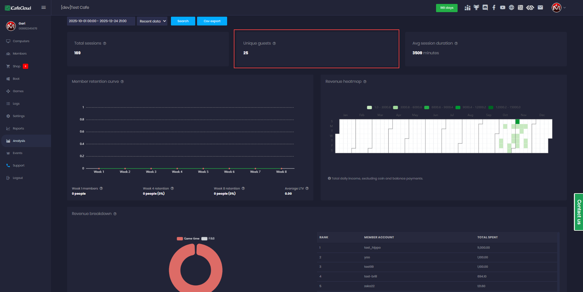
Analytics
- Metric Description
- Unique Guests - Guests with ≥1 visit during period
- Repeat Visits - Guest frequency: "Visited 3 times last month"
- Peak Load - Utilization % per PC group by hour (heatmap) (Figure 2)
Figure 2
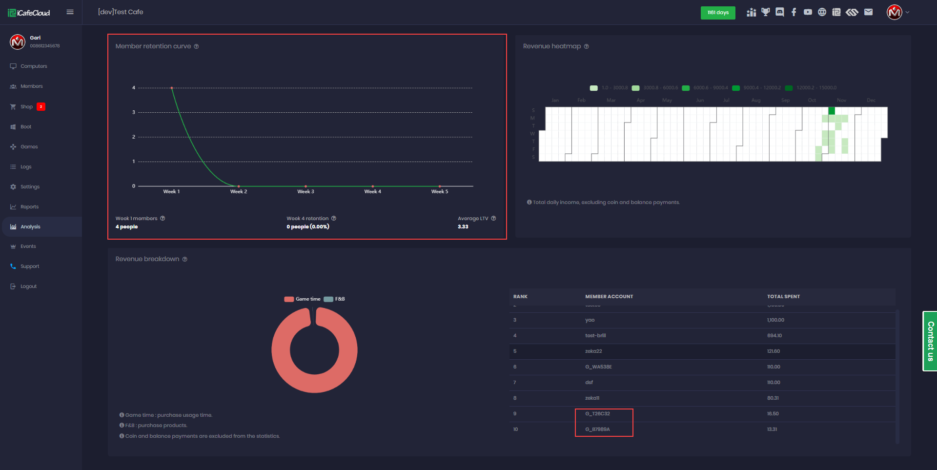
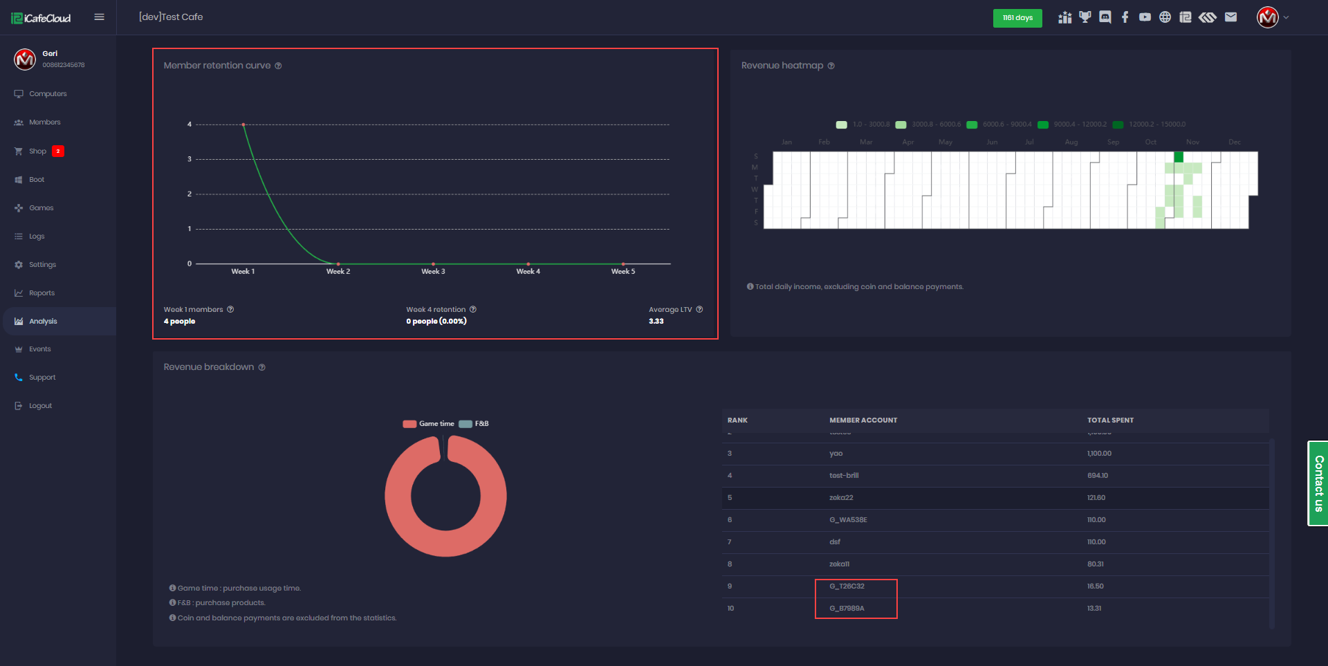
- Cohort Analysis:
- Group by first visit (week/month)
- Retention Rate: % returning at 2/4/8 weeks
- LTV: Average spending per cohort lifetime
- Sample cohort:
- January 2024 Guests:
- Week 1: 120 guests
- Week 4: 58 guests (48% retention)
- Avg LTV: ₽3,200 (Figure 3)
Figure 3
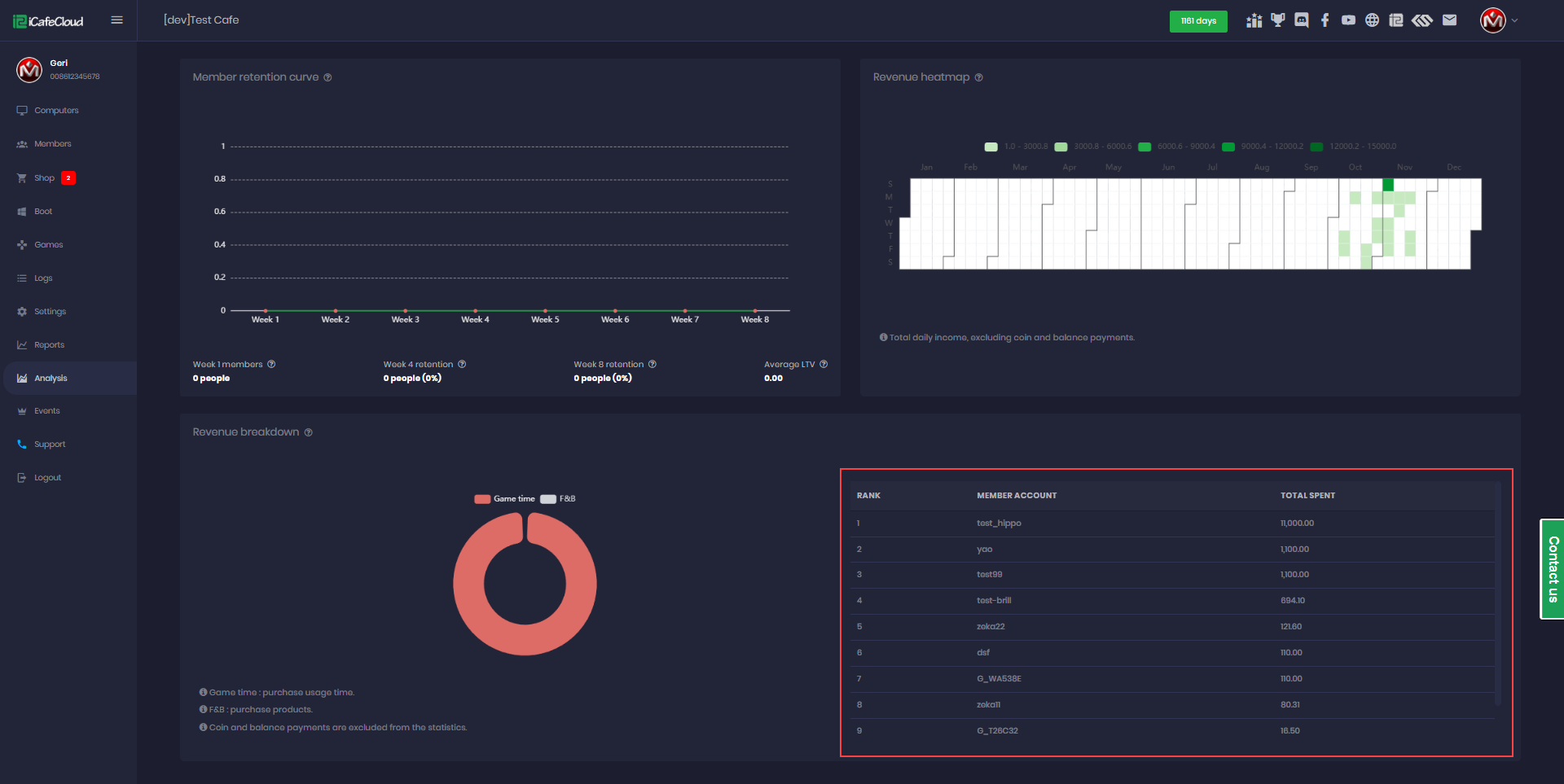
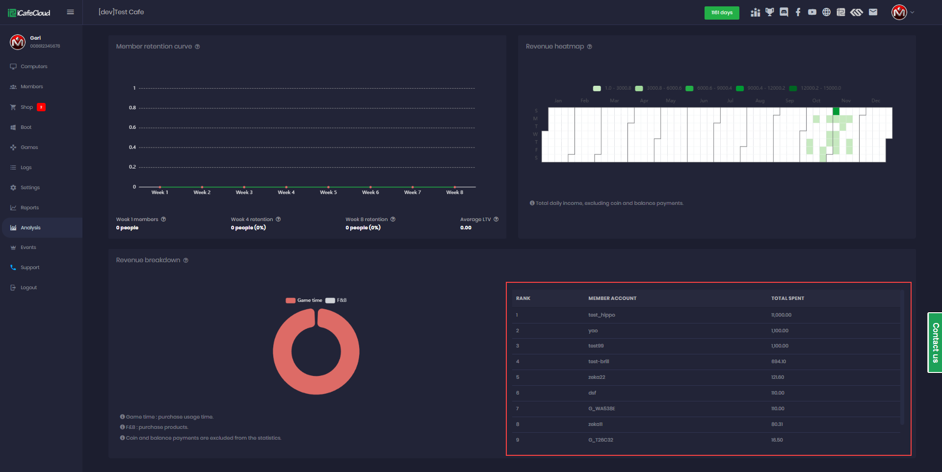
Top Spenders
- Displays member and guest accounts that have spent the most on top-ups, offer purchases, and product purchases, allowing you to track high-value users. (Figure 4)
Figure 4




