Wiki Home Computers page Add time
Add time
2025-04-12
add, time, prepaid, session
The following explains how the add time on the prepaid session works
- The system now calculates time cost based on the current real-time clock, regardless of whether the member is online or not.
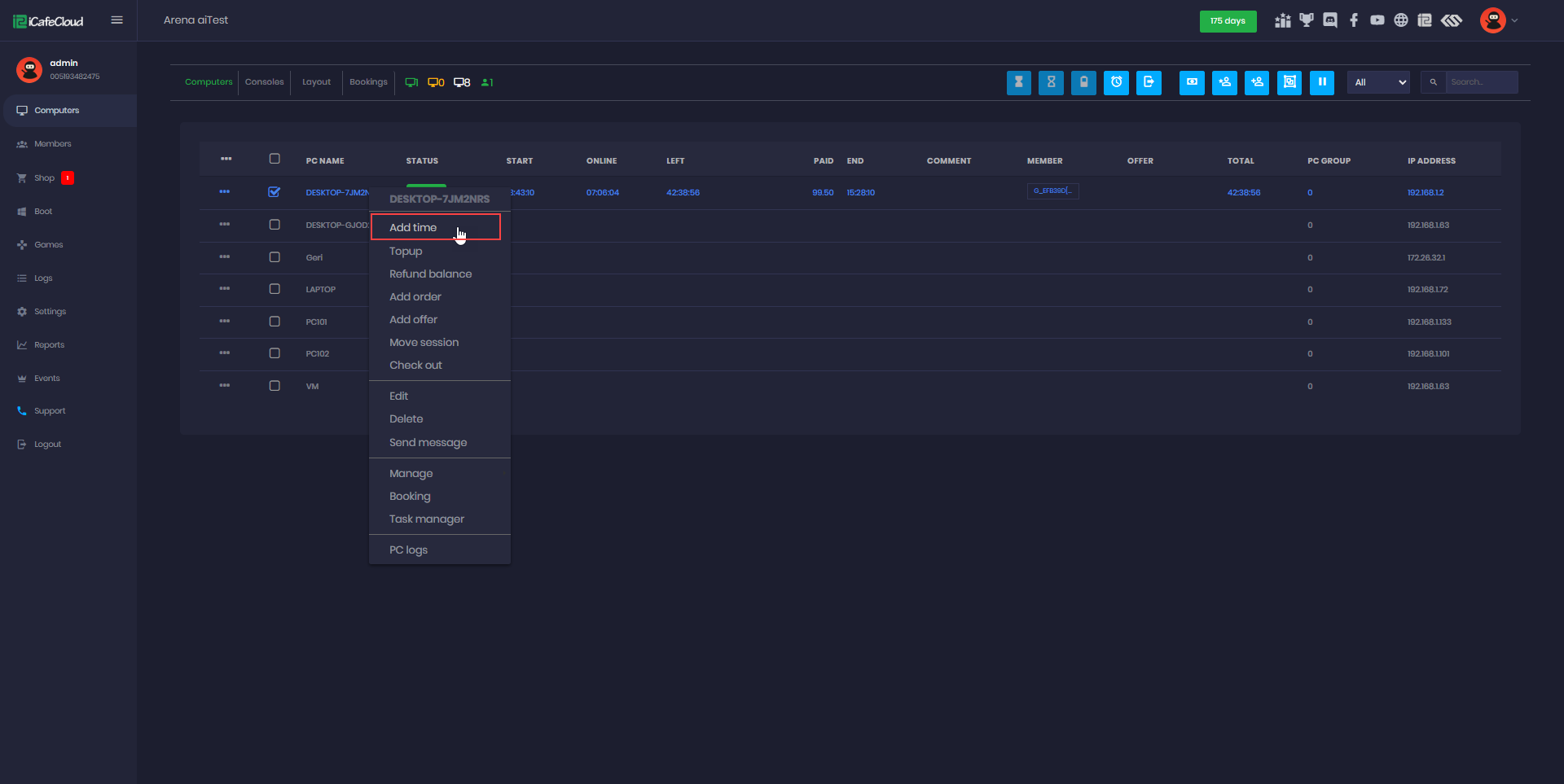
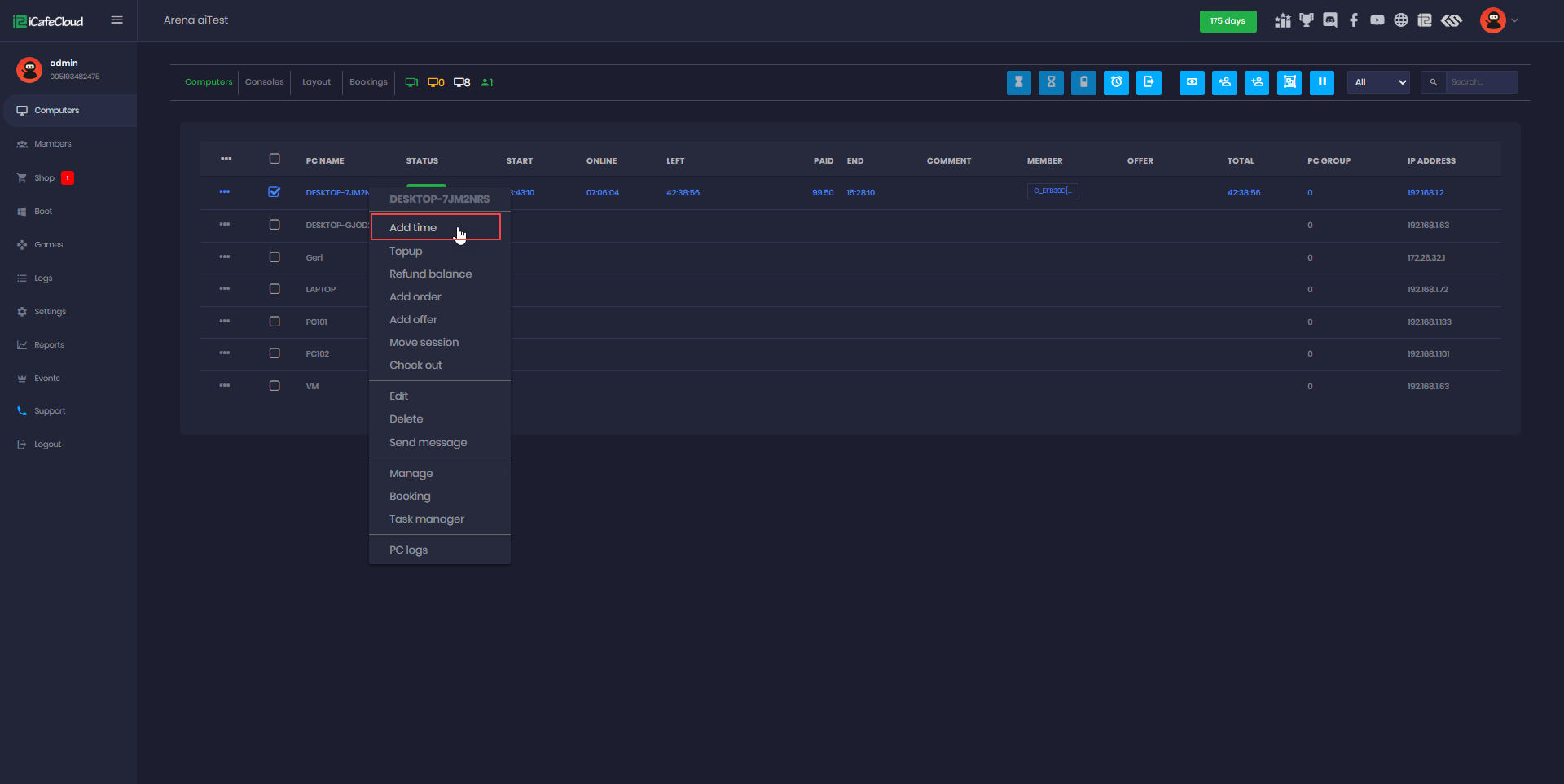
- Once a prepaid session is already stated the “add time” button show up on the menu (Figure 1)
Figure 1
- You can either manually add time or money, or use the preconfigured quick-select buttons for commonly used time or money amounts.(Figure 2)
Figure 2
- After paying for the added time, you can view the calculated price in the logs. (Figure 3)
Figure 3



