Wiki Home Reports page Topup report
Topup report
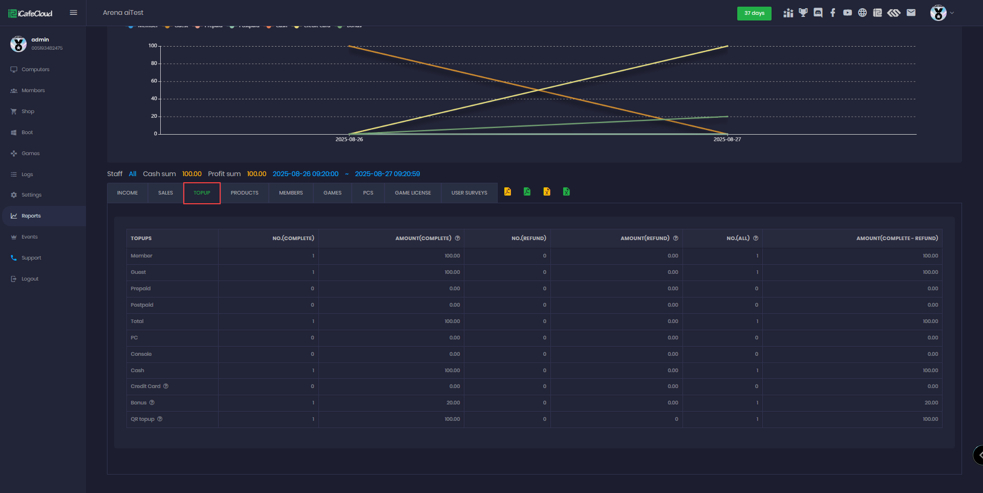
- Members Topup (showing detailed number of members account topped up + total amount topped up)
- Guest Topup (showing detailed number of Guests account topped up + total amount topped up)
- Prepaid Session Topup (showing how many prepaid sessions were opened + total amount topped up)
- Postpaid Session Topup (showing how many postpaid sessions were opened + total amount topped up)
- Consoles Topup (showing detailed number of consoles topped up + total amount topped up )
- Pc Time Topup (showing detailed number of pc time topped up + total amount topped up )
- Bonus (added to the cash amount)
- QR topup
Total Calculation (Cash & Credit Card Payments)
- The Total amount consists of Cash and Credit Card Payments.
- The Top-up amount is calculated as Cash on the day it is added.
- If the top-up balance is spent on the next day, the usage will only appear as Profit in the reports for that day.
- This means you may notice situations where the Profit amount is greater than the Cash amount.
Example:
- If you top up $100 to a member today but they don’t spend any of it, the full amount will be recorded as Cash today.
- If the same member spends $50 the next day, the report will show Profit as $50 more than Cash.
Figure 6

