Wiki Home Reports page Chart report
Chart report
2025-03-31
Data range, Chart, report
The following explains how charts work and what data they display.
- The data displayed on the charts is determined by two factors:
- The date range (Today, Yesterday, Last Month, This Month, etc.).
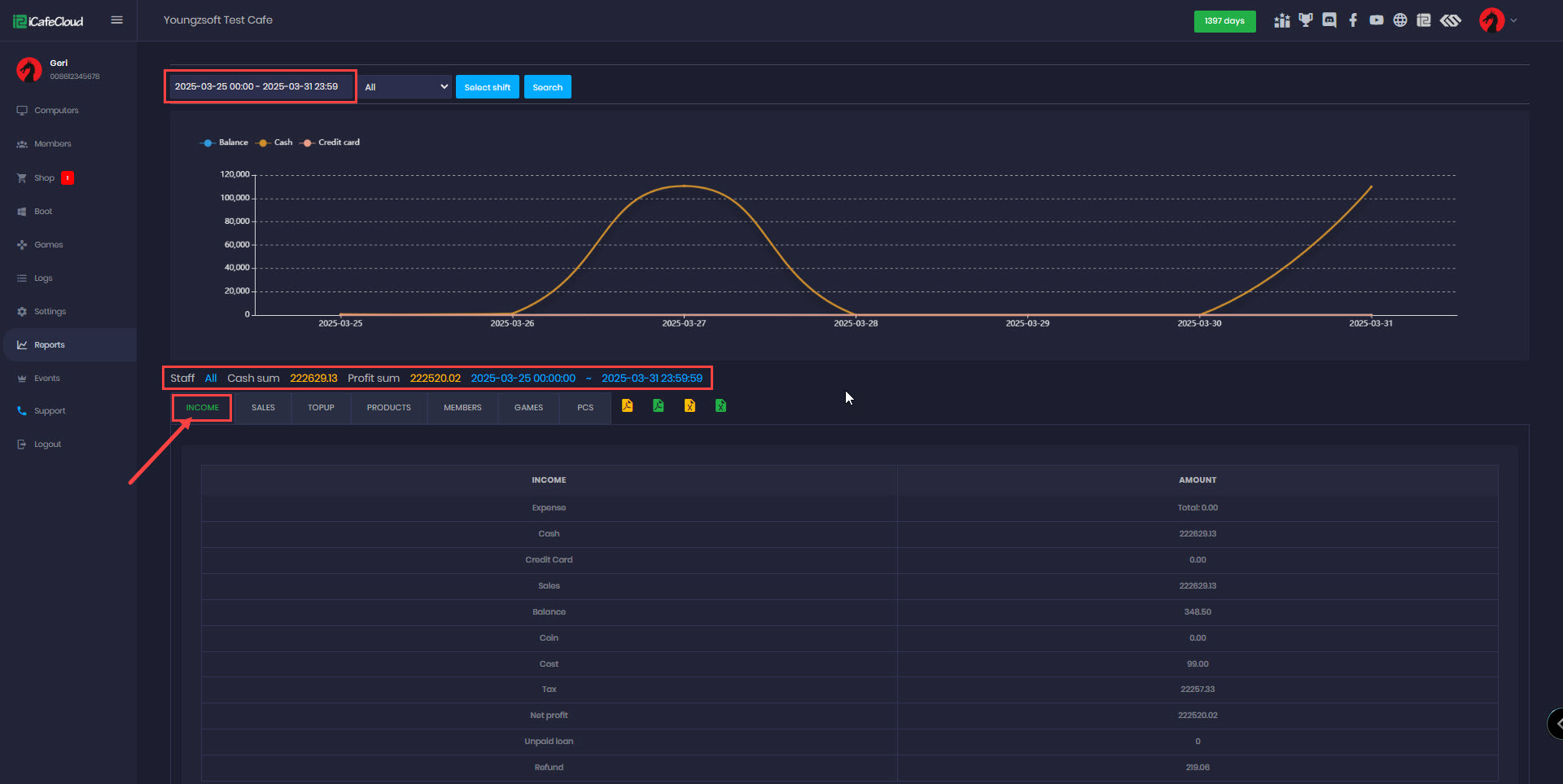
- The report category ( Income, Sales, Top-up, Product and Members). (Figure 1)
Figure 1
- This chart provides a visual representation of Income from Balance, Cash, and Credit Card amounts, showcasing earnings based on the selected time duration.
- The blue chart represents the Balance amount
- The orange chart reflects the Cash amount
- The pink chart shows the Credit Card amount.
- You can enable or disable each data set to show by clicking on the corresponding color dot.(Figure 2)
Figure 2
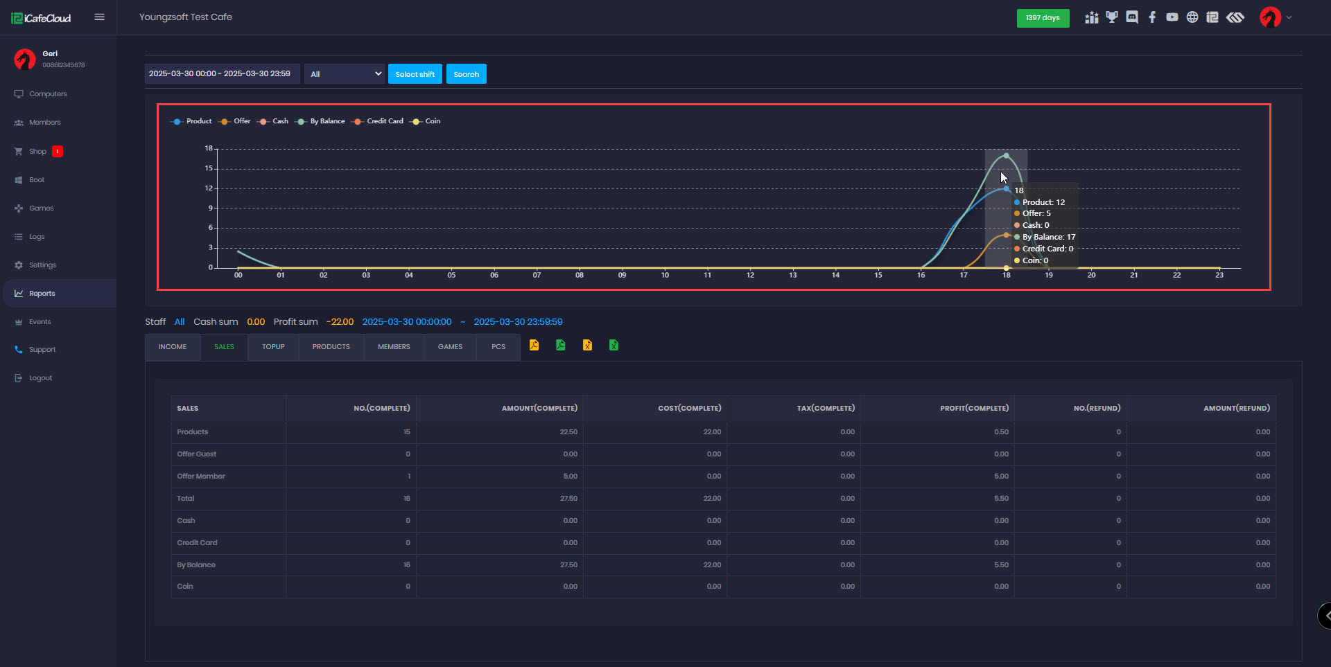
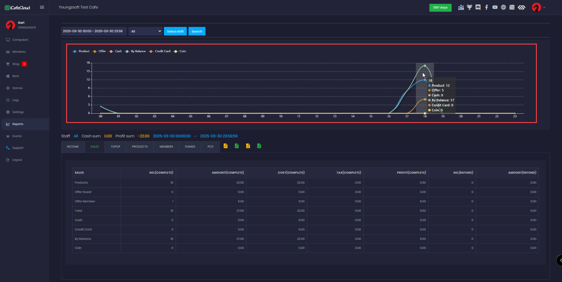
- If you select just one day to view the chart, the time range will adjust to display hours instead of days. (Figure 3)
Figure 3
- Each report page has different range options:
- Income: Balance, Cash, Credit Card
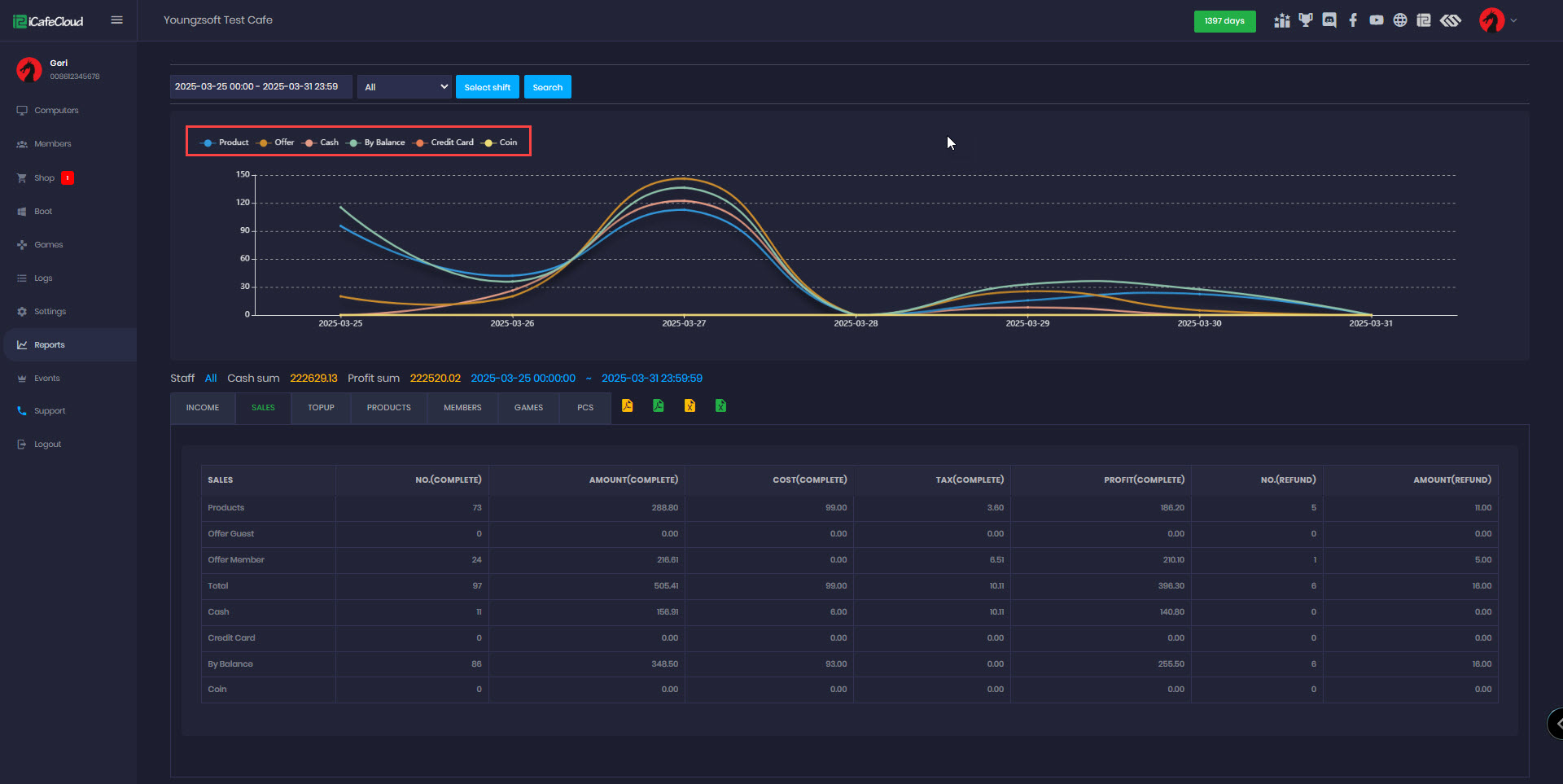
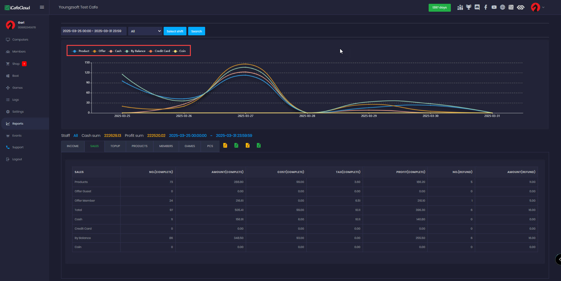
- Product: Product, Offer, Cash, By Balance, Credit Card, Coin (Figure 4)
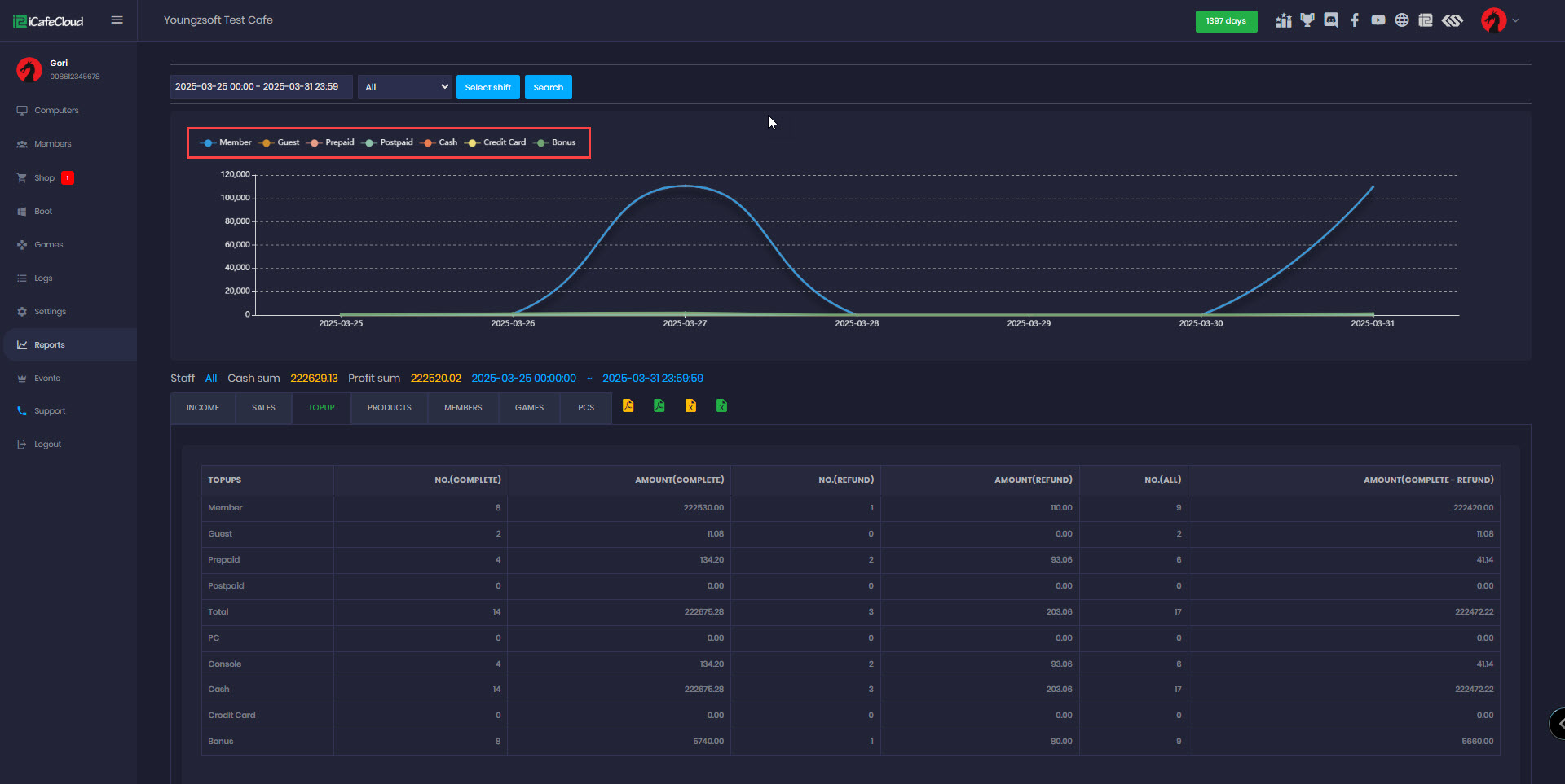
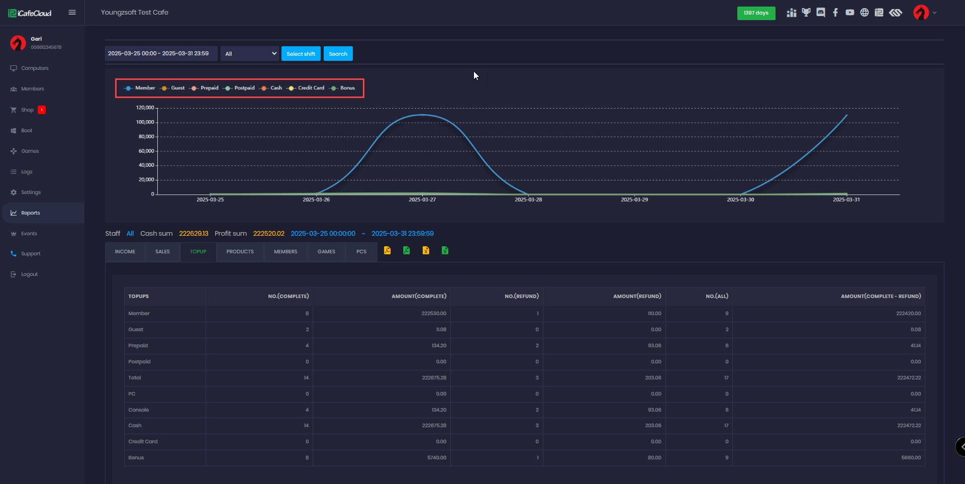
- Top-up: Member, Guest, Prepaid, Postpaid, Cash, Credit Card, Bonus (Figure 5)
- Product: All products from inventory
- Member: New members created
Figure 4
Figure 5
- Games and PCs do not have charts.(Figure 6)
Figure 6






