Wiki Home Reports page Export report data
Export report data
2025-03-14
export, reports, data
The following explains how to export and download report data locally in PDF or CSV format. You can choose to download a specific report type or all reports together.
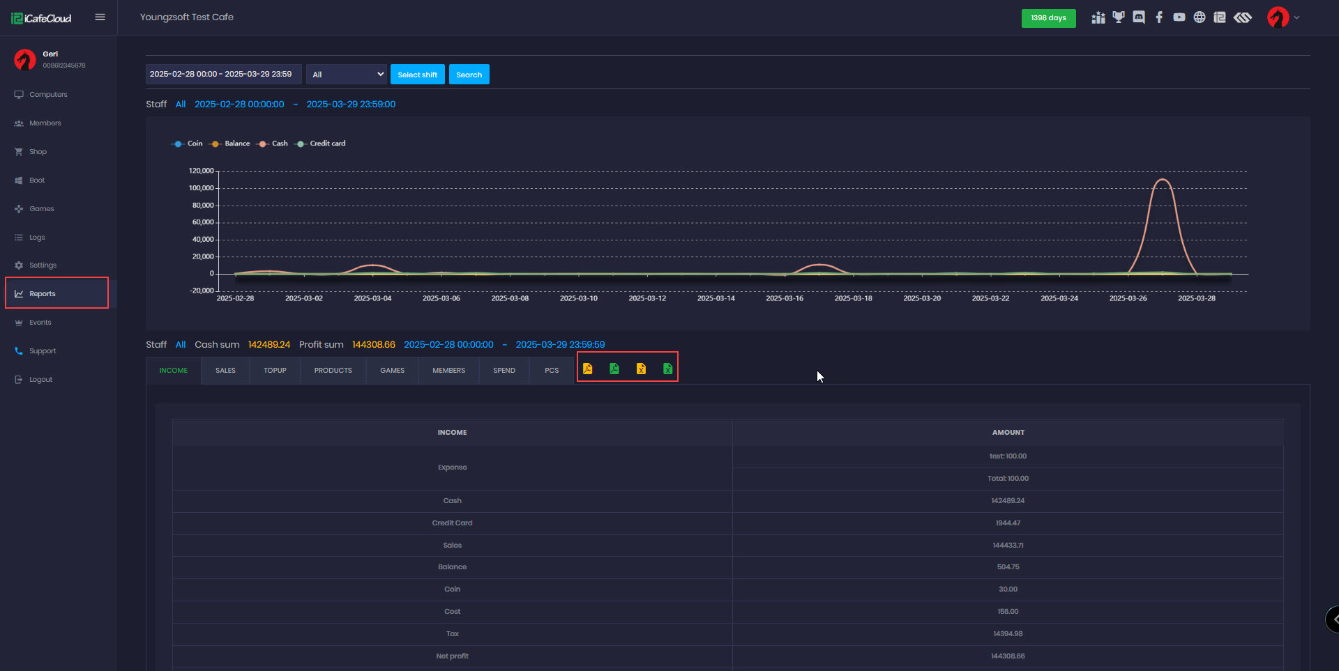
- Navigate to the Reports page, and at the end of the report details, you'll find 4 icons with different colors.
- The yellow icon lets you download data based on the selected date range and report category in PDF or CSV format.
- The green icon allows you to download all reports from all categories based on the selected date range in PDF or CSV format.(Figure 1)
Figure 1
- The downloaded files are based on the selected report category:
- If you select Income, the file will contain only income data.
- If you select Sales, the file will contain only sales data.
- If you select Sales and then click the Download as PDF button, the downloaded file will contain only sales data in PDF format.( Figure 2)
Figure 2
- If you select Sales and click the Download as CSV button, the downloaded file will contain only sales data in CSV format.(Figure 3)
Figure 3



