2025-03-31
Data range, report, shift, member, pc, groups
The following explains how to use date ranges to filter reports for specific dates, employees, shifts, pc groups or member groups.
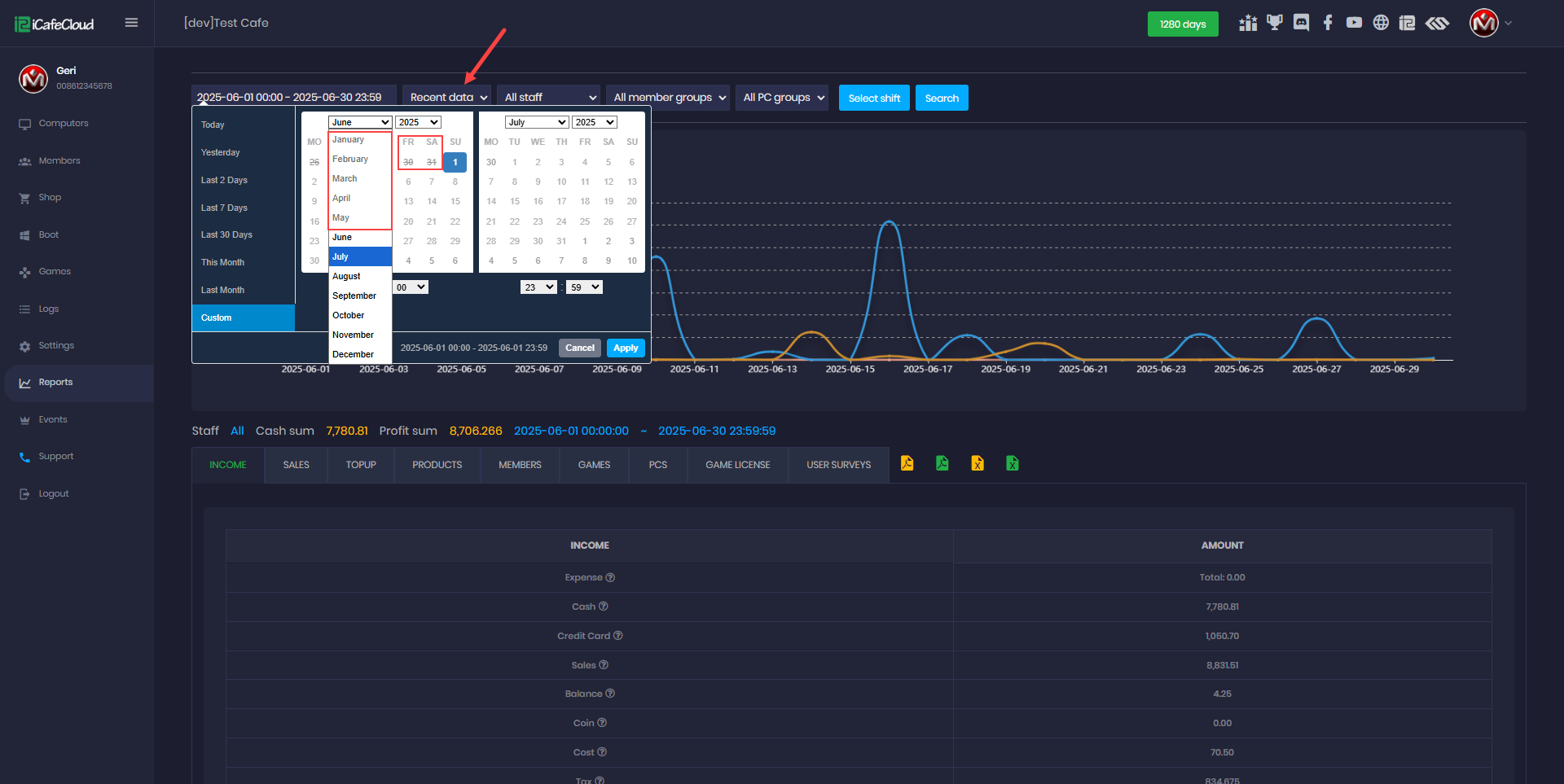
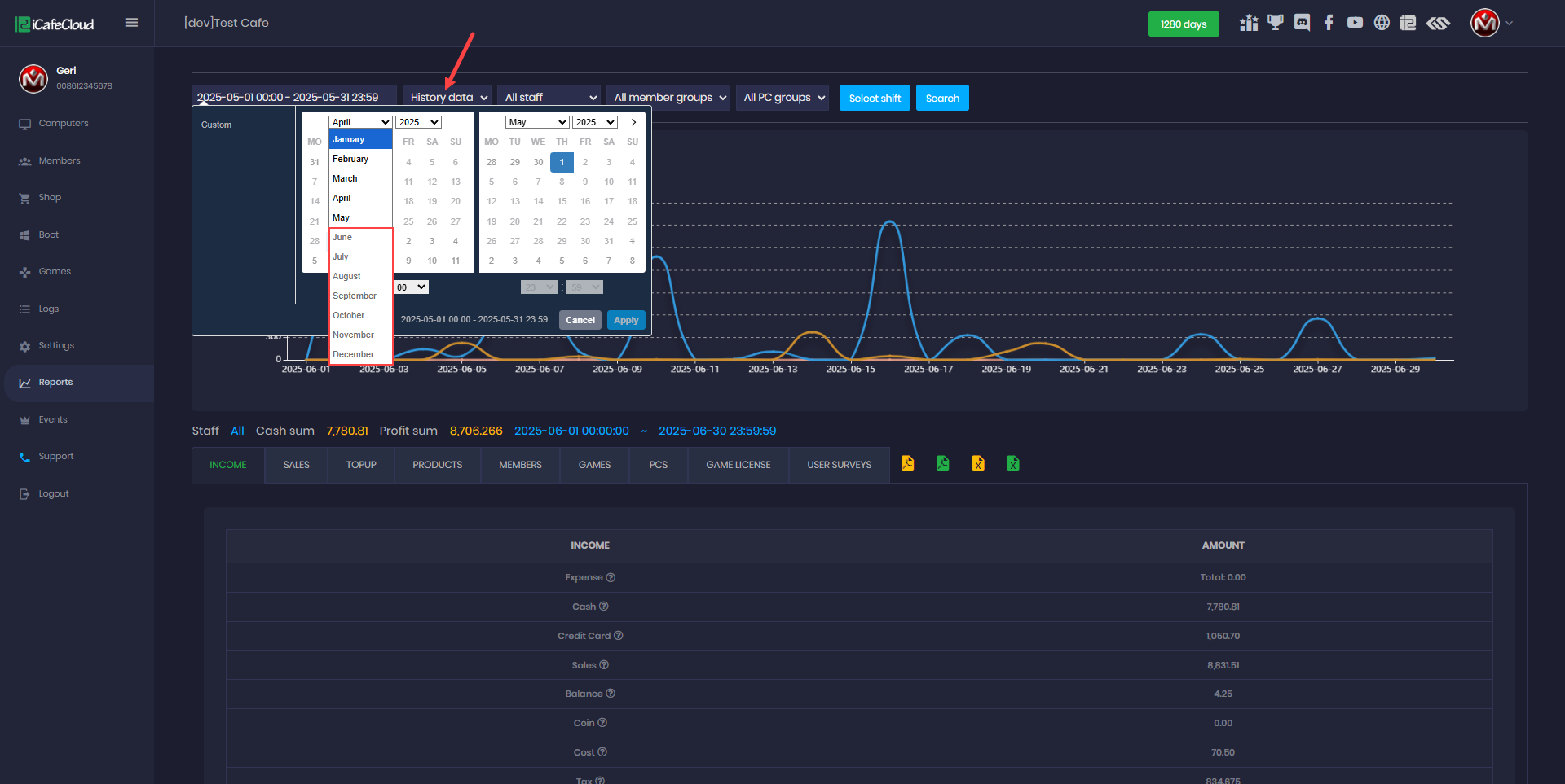
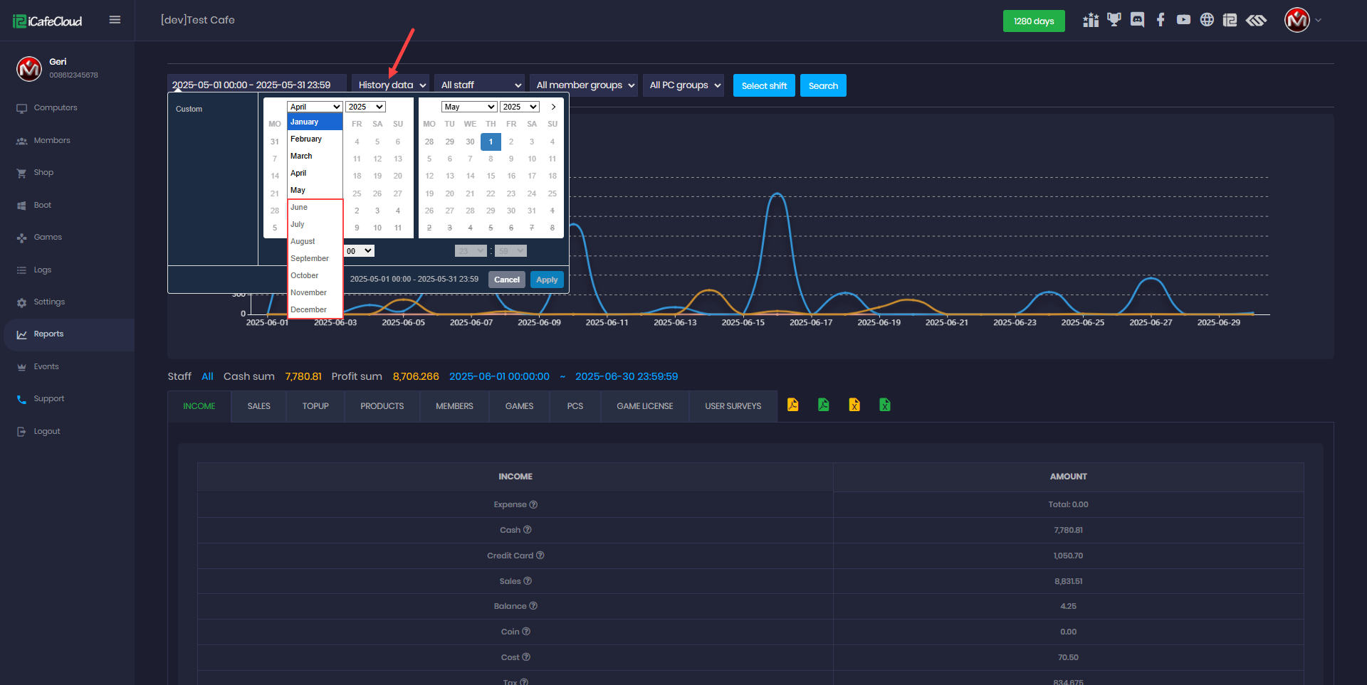
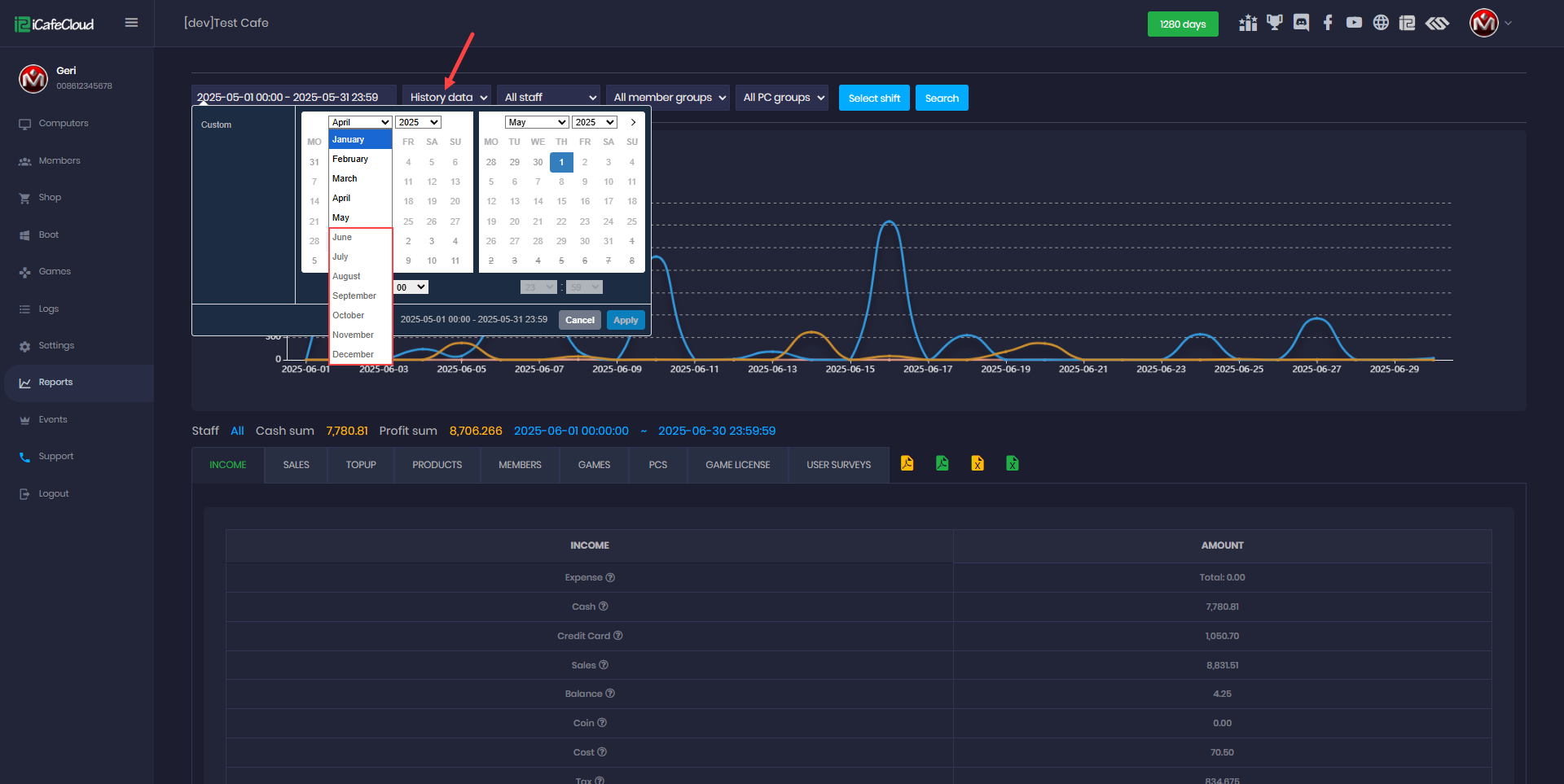
- You can adjust the date range to filter the data you want to review. (Figure 1)
Figure 1
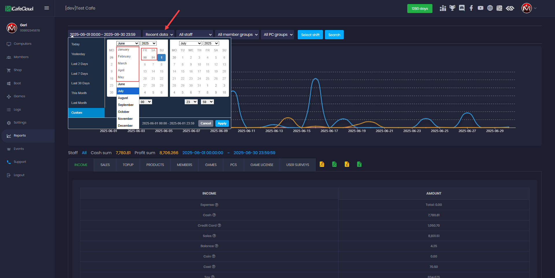
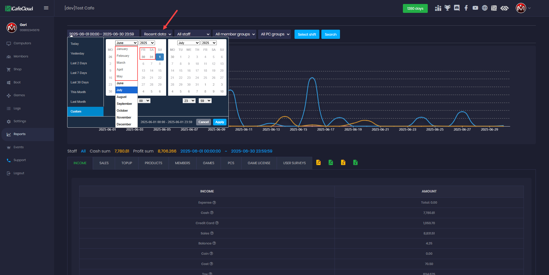
- Click on the date field to open a list of preset options such as Today, Yesterday, Last Month, and This Month . (Figure 2)
Figure 2
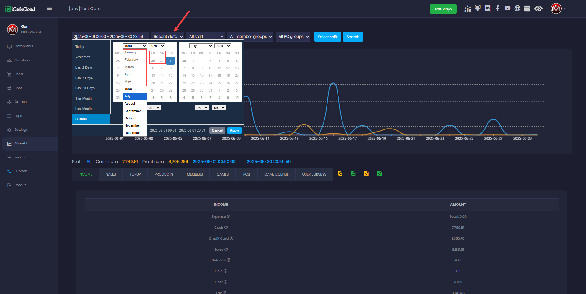
- To select specific dates, choose Customized, pick the desired days from the calendar , optionally set the time, and click Apply
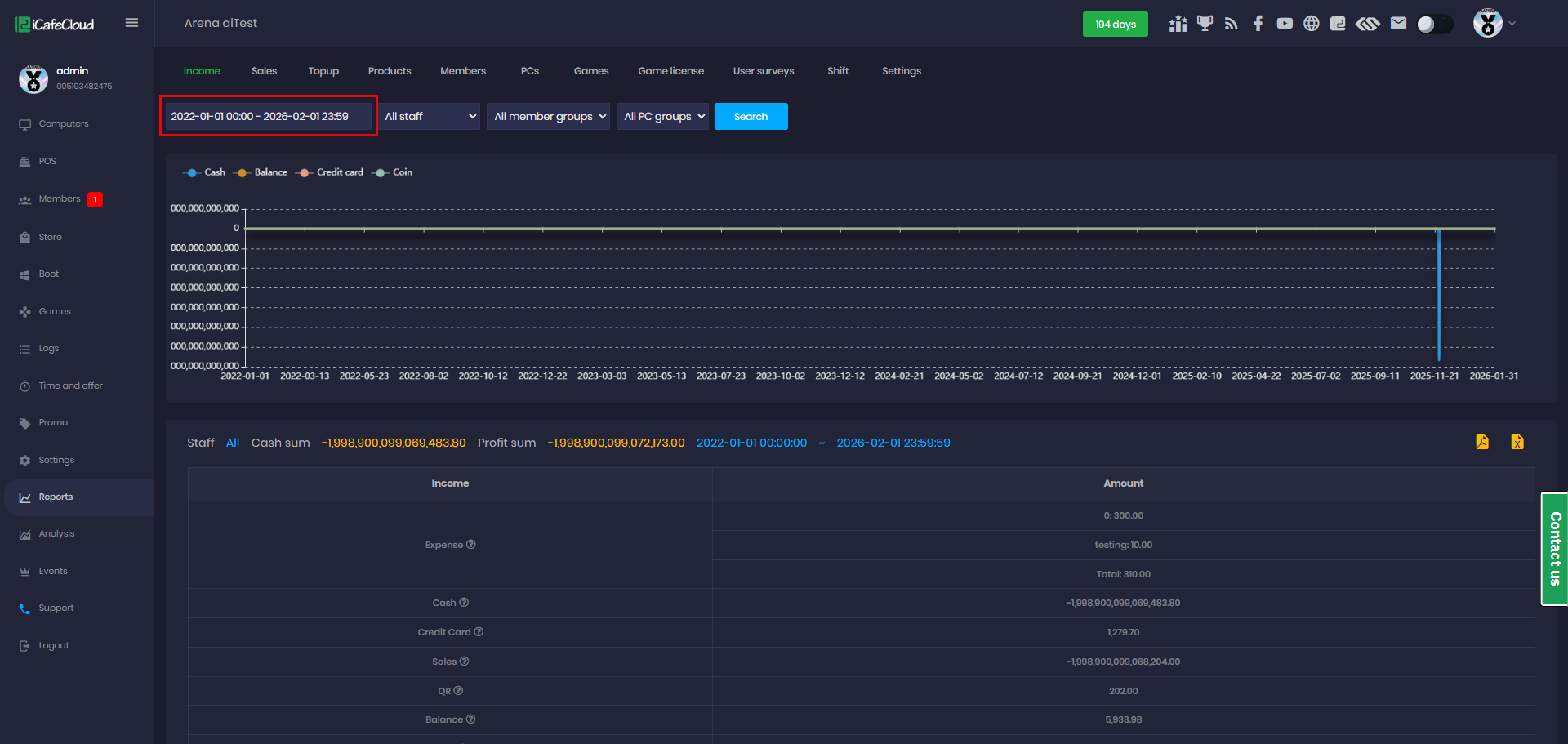
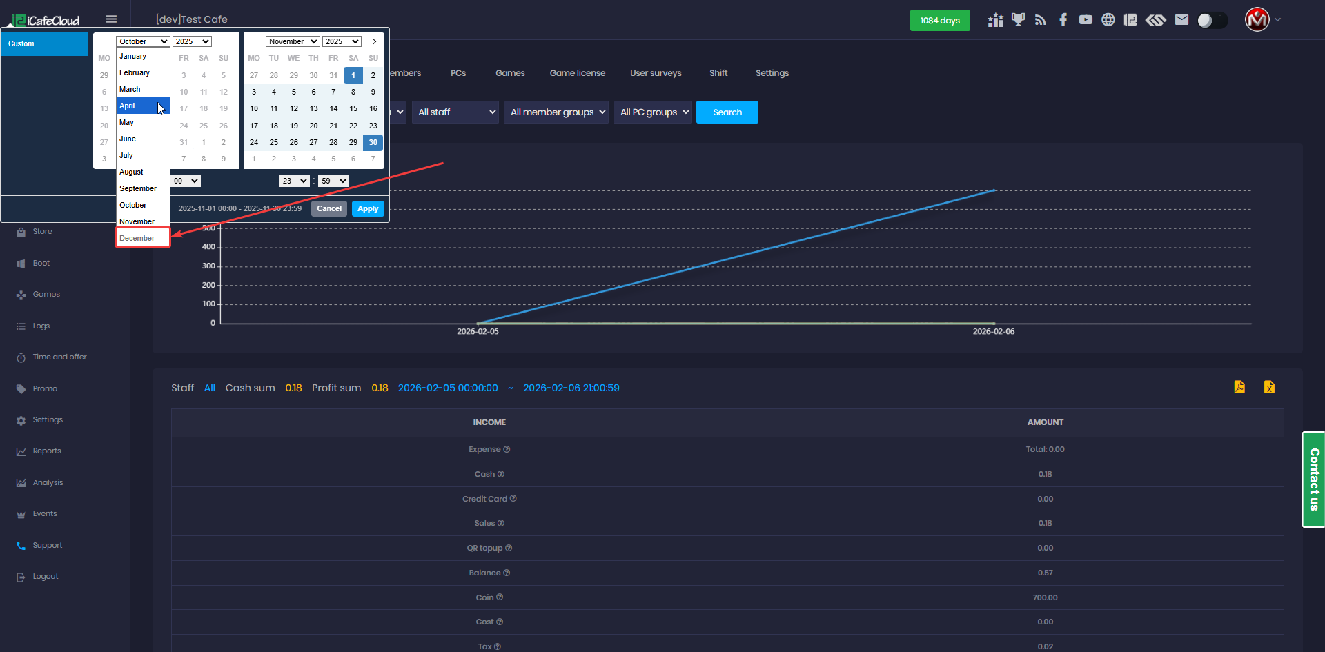
- You can generate reports across multiple months or years.
For example, selecting a range from 2022-01-01 to 2026-02-01 will generate approximately 3 years of report data. - The system supports reporting for up to 3 years of historical data.(Figure 3)
Figure 3
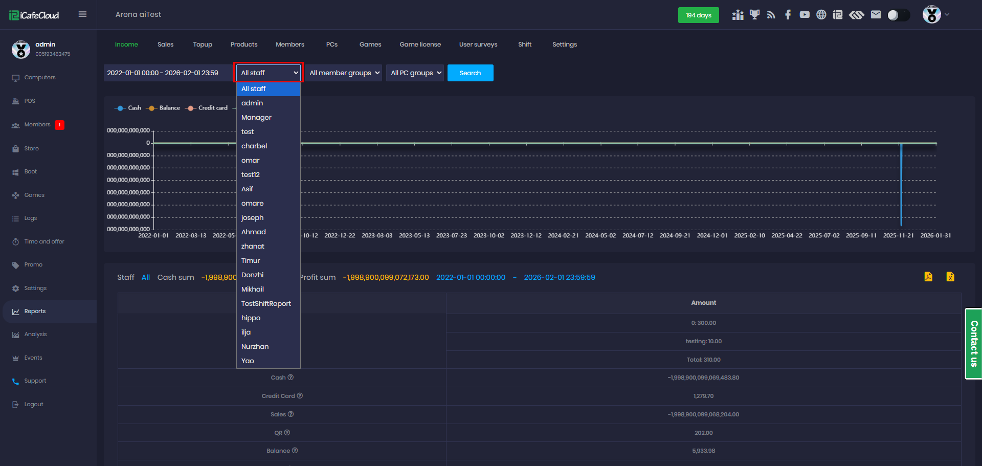
- Next you can choose to view reports for all employees or a specific employee. If you select an individual employee, the report will display only the data they generated, excluding others. (Figure 4)
Figure 4
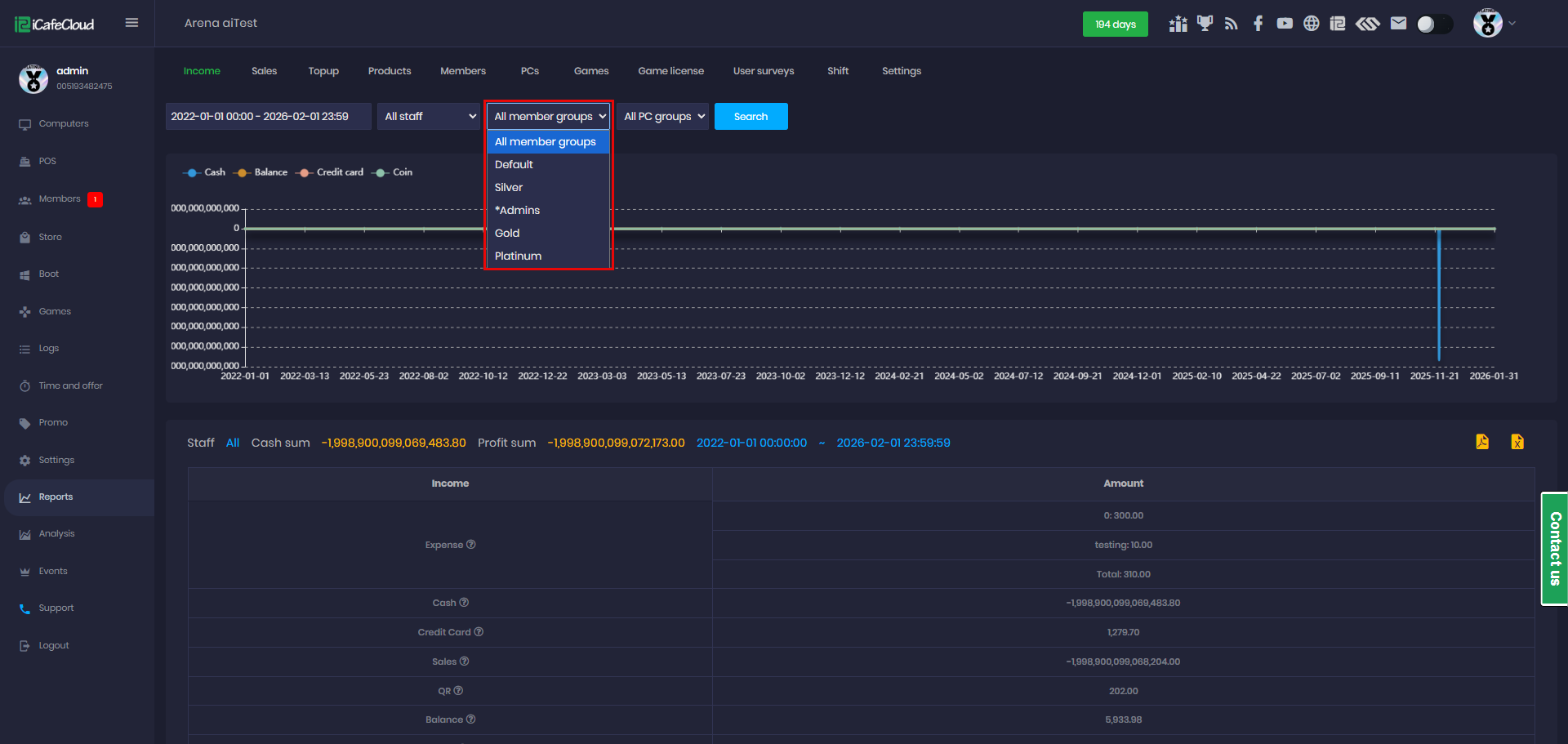
- Member Groups: You can view reports for a specific member group or all member groups. If a specific group is selected, the report will display only the data generated by that group and exclude all others.(Figure 5)
Figure 5
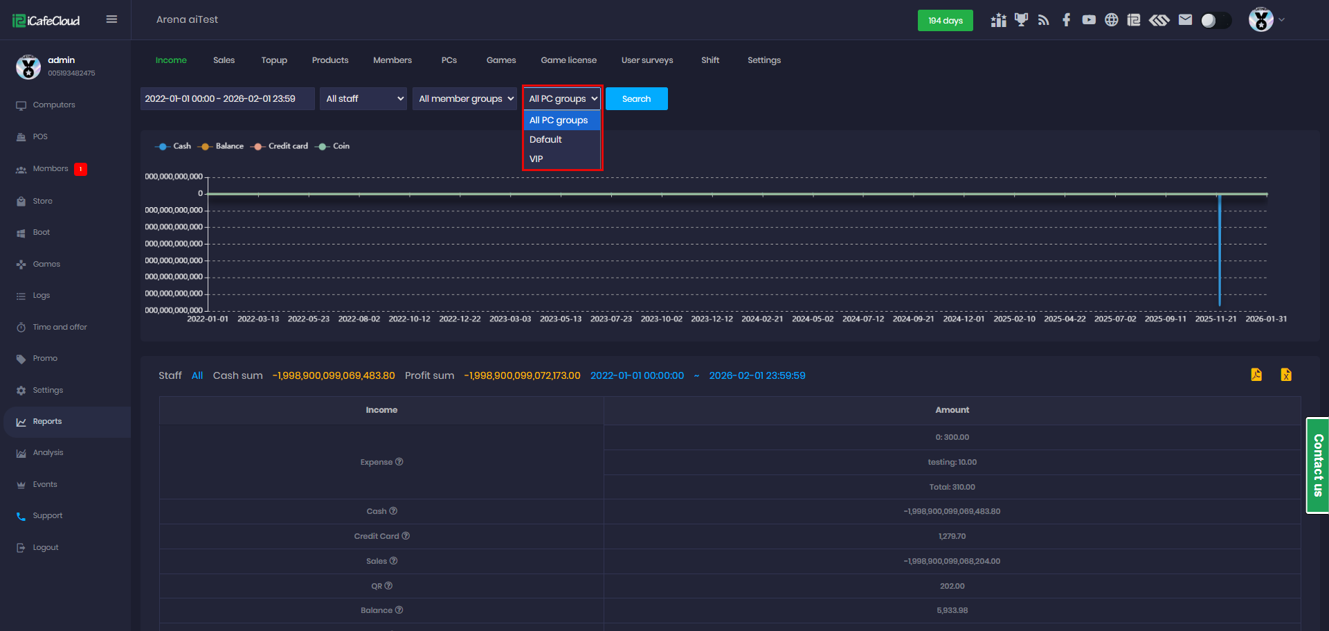
- PC Groups: You can view reports for a specific PC group or all PC groups. If a specific group is selected, the report will display only the data generated by that group and exclude all others.(Figure 6)
Figure 6






