Wiki Home Installation and login Install iCafeMenu on diskless
Install iCafeMenu on diskless
2025-11-26
install, icafemenu, ccboot, diskless
The following explains how to install icafemenu on diskless system means there are no disk installed
- Go to Settings → Client Settings, set Run iCafeMenu on diskless to Yes (Figure 1).
Figure 1
- Next, go to Settings → Game Settings and select the main game drive letter (GameDisk) (Figure 2).
Figure 2
- iCafeMenu will automatically start downloading to the server’s selected game drive (Figure 3).
Figure 3
- If the files are not visible, go to the Games section, search for iCafeMenu, and click Edit Game (Figure 4).
Figure 4
- Check that the path is correct, for example: E:\apps\icafemenu\icafemenu.exe (Figure 5).
Figure 5
- Then click Force Update to re-download the iCafeMenu files (Figure 6)
Figure 6
- Boot a client PC and CCBootClient will auto-run icafemenu.exe, so no manual autorun setup is needed.
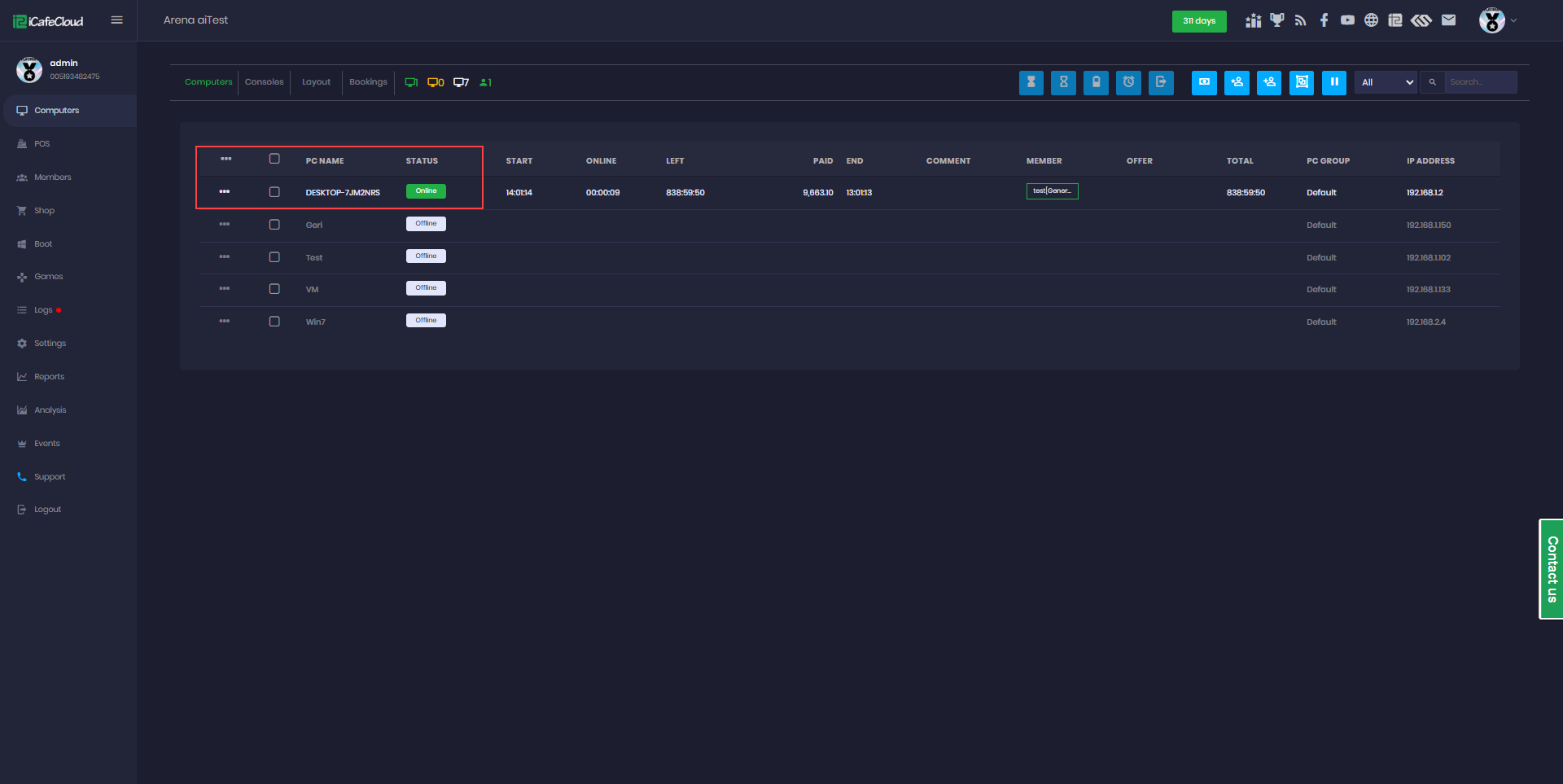
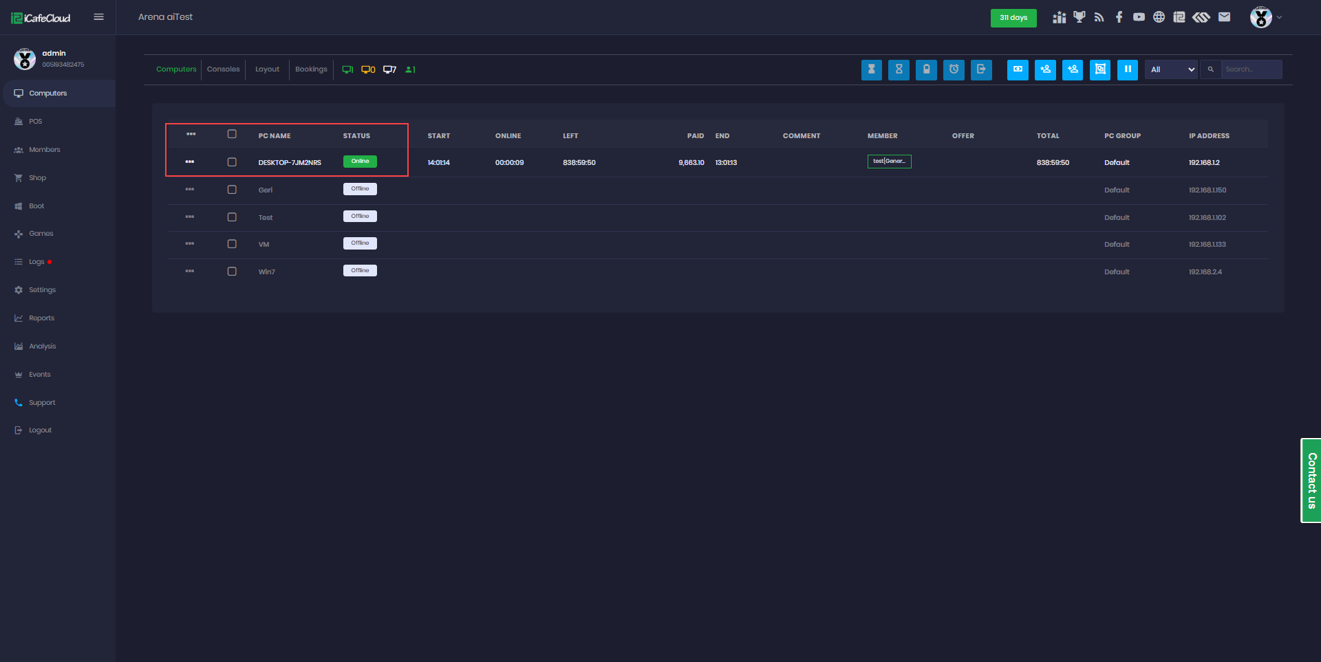
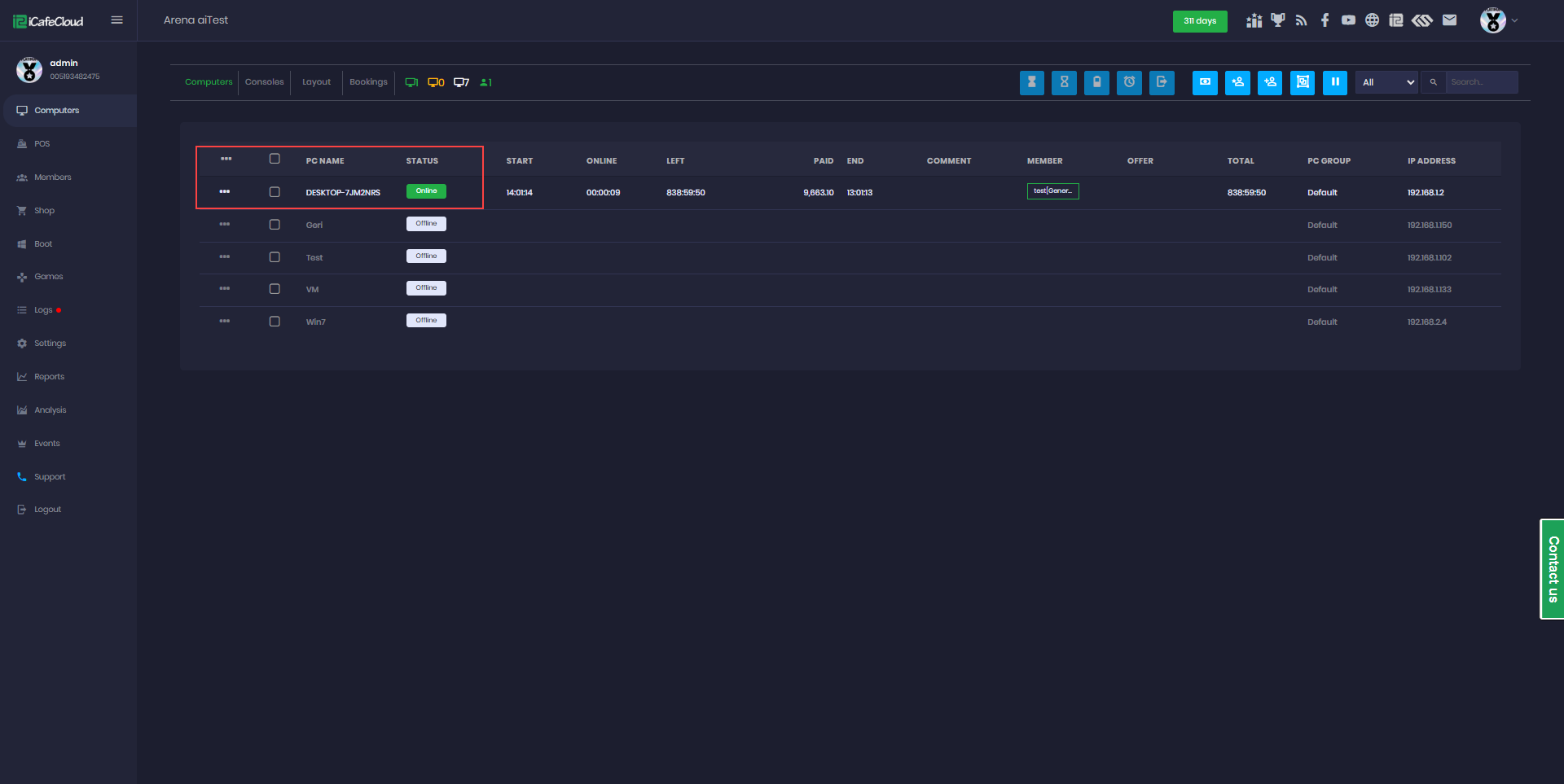
- When iCafeMenu runs for the first time, it will automatically appear under the Computer tab.(Figure 7)
Figure 7







