Wiki Home Computers page Time up notification
Time up notification
2023-04-05
time, notification, alarm
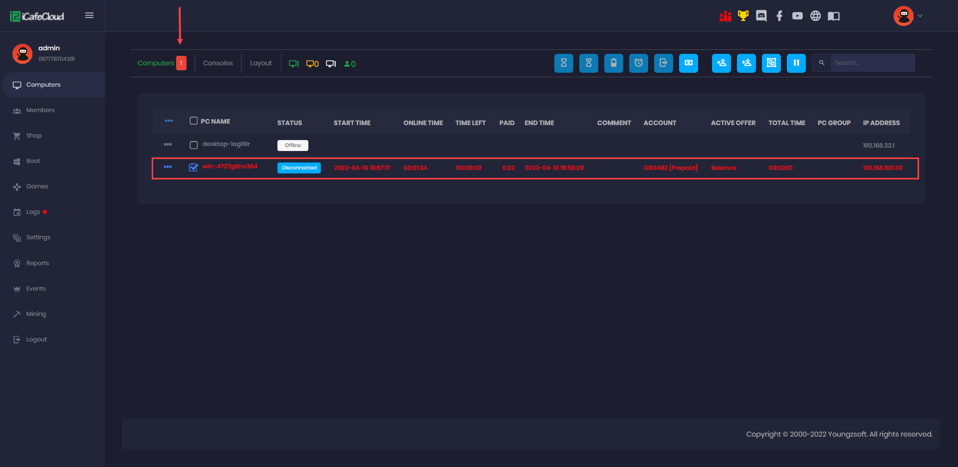
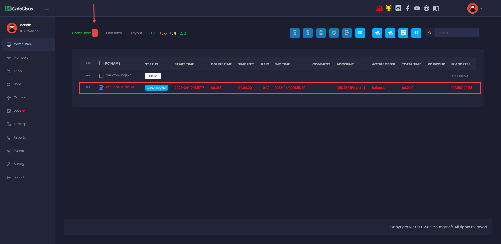
When there is time up on any pc , it will blink with red color and the number will appear on the corresponding tab. If there is time up in computers, a number will appear in the computers tab and the same for consoles.

