Wiki Home Settings page Notification before console end
Notification before console end
2025-03-22
PlayStation, console, notification
The following explains how to configure and enable notifications for the remaining console time, allowing alerts to be displayed on the Admin panel.
- This feature is designed for consoles such as PS4, PS5, Xbox, and others. At the end of a session, it triggers a notification to remind employees to manually shut down the consoles, as iCafeCloud functions as a visual timer without SONOFF device integration
- Navigate to the Settings page, then go to Payment & Tax. Locate the "Notification Before Console End"
- Use this option to set the number of minutes before a session ends when notifications should appear. You can add multiple time intervals, and a notification will be shown at each of them.(Figure 1)
Figure 1
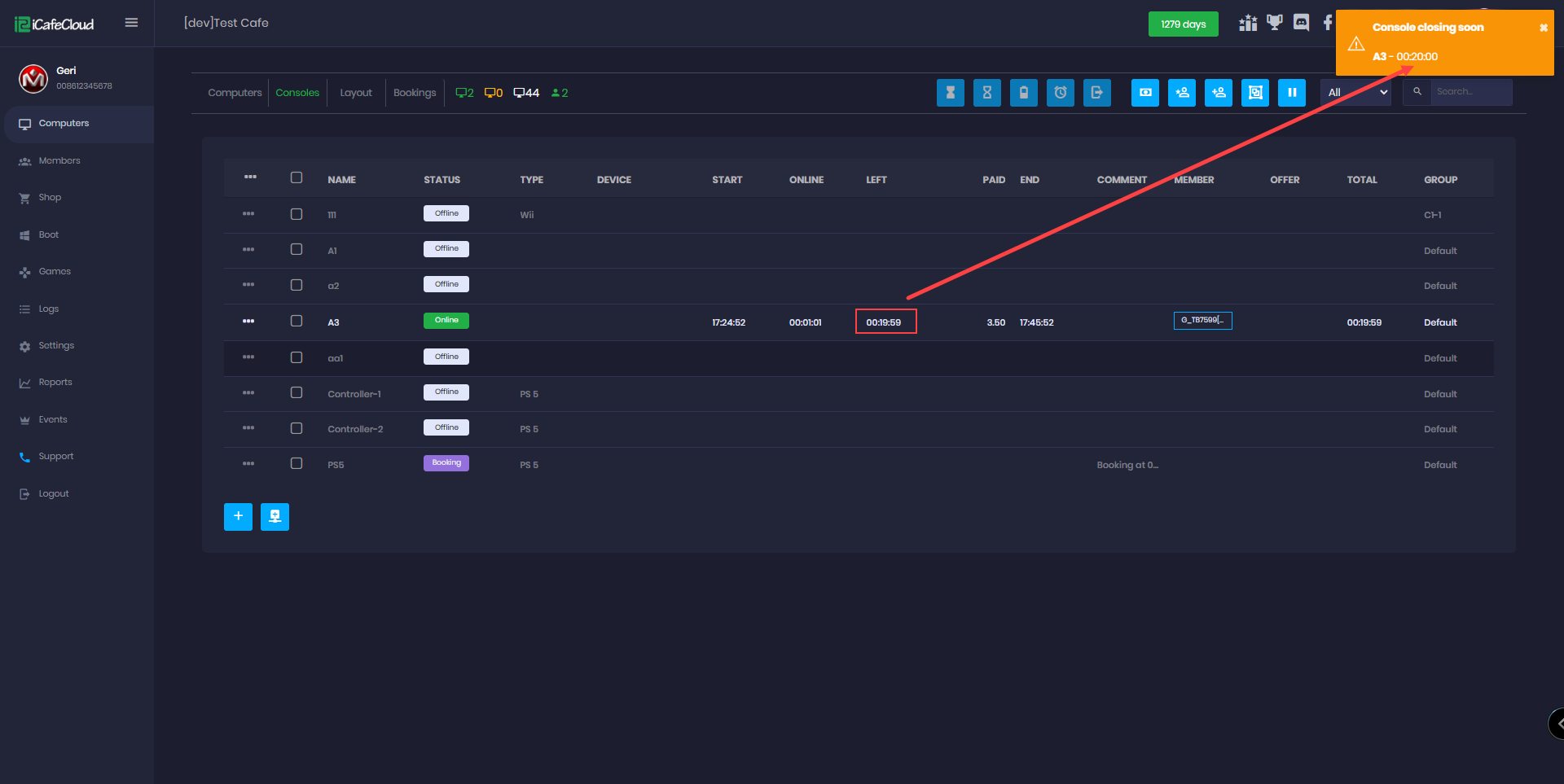
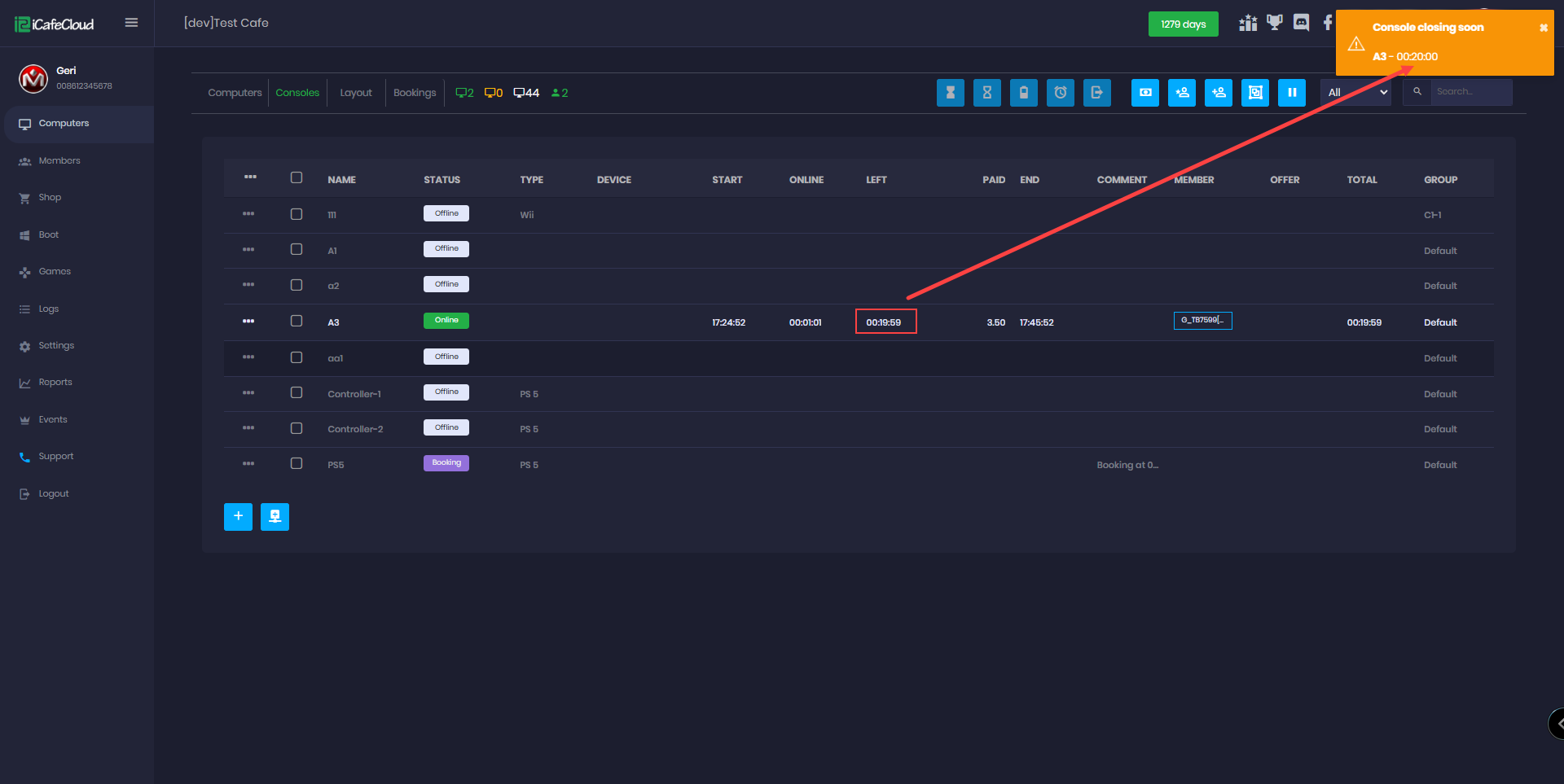
- The notification will inform the employee or admin that the console time will finish at the exact time minute you choose from the settings before an orange notification will appear in the top-right corner of the screen showing the PC name and time. (Figure 2)
Figure 2
- If you close the notification, it will reappear when the time ends. Even if you close it and refresh the page, it will continue to show until the console is checked out.(Figure 3)
Figure 3
- This notification will appear for prepaid and member sessions it won't show for postpaid sessions because the time is ascending like a stopwatch.



